Mkcloud 上海-香港 IPLC 专线 上云互联优化入口(IXP)测评
买
购买链接
产品说明
该产品为云厂 BGP 网络优化入口,仅允许云厂 BGP 网络连入(阿里云国内全网、腾讯云国内全网、百度云国内全网、火山云华南、华为云华南等),需要云厂 BGP 网络作为前置搭配使用。
规格对照
流量计费(共享带宽)
| 套餐 | vCPU | 内存 | 硬盘 | 峰值带宽 | 月流量 | 价格 |
|---|---|---|---|---|---|---|
| 2TB 流量 | 2 核 | 4 GB | 40 GB | 500 Mbps | 2 TB | ¥198 / 月 |
| 3TB 流量 | 2 核 | 4 GB | 40 GB | 500 Mbps | 3 TB | ¥288 / 月 |
| 6TB 流量 | 4 核 | 8 GB | 40 GB | 1 Gbps | 6 TB | ¥398 / 月 |
- 公共特性:超量停机、入口云厂优化网络通道、出口香港 BGP、独享 IPv4 x2(进+出)、端内延迟 21ms。
带宽计费(独享带宽)
| 套餐 | vCPU | 内存 | 硬盘 | 独享带宽 | 月流量 | 价格 |
|---|---|---|---|---|---|---|
| 100M 独享 | 2 核 | 4 GB | 40 GB | 100 Mbps | 无限制 | ¥2500 / 月 |
| 200M 独享 | 2 核 | 4 GB | 40 GB | 200 Mbps | 无限制 | ¥4600 / 月 |
| 500M 独享 | 8 核 | 8 GB | 60 GB | 500 Mbps | 无限制 | ¥11000 / 月 |
| 1G 独享 | 28 核 | 64 GB | 512 GB | 1 Gbps | 无限制 | ¥19000 / 月 |
| 2G 独享 | 28 核 | 64 GB | 512 GB | 2 Gbps | 无限制 | ¥38000 / 月 |
| 5G 独享 | 28 核 | 64 GB | 512 GB | 5 Gbps | 无限制 | ¥95000 / 月 |
- 公共特性:入口云厂优化网络通道、出口香港 BGP、独享 IPv4 x2(进+出)、端内延迟 21ms。
- 套餐补充:1G / 2G / 5G 套餐标注赠送志强金牌独立服务器。
评
沪港上云互联优化(IXP)这款定位很清晰:主要面向非华南用户,尤其是华东侧前置场景。上海入口、香港出口,端内时延约 20ms,南北访问体验更均衡。
和同类 IXP 产品一致,入口 IP 仅在 IX(如 SHIXP)内宣告,三大网络无法直连,使用门槛高于普通 BGP 入口,但入口成本和流量配比更有优势。结合现有实测,公共服务延迟大致在 20~21ms,GitHub 约 50ms;我的测试机为 200Mbps 端口款,搭配腾讯云 200M 前置可稳定跑满端口。整体适合已有云厂资源、需要路径可控和稳定落地的用户。
测
路由表现
线路概览

出口到主要公共服务的延迟测试
| 服务 | 平均延迟 |
|---|---|
| Apple | 21.443 ms |
| 20.994 ms | |
| Cloudflare | 21.069 ms |
| AWS | 20.587 ms |
| GitHub | 50.397 ms |
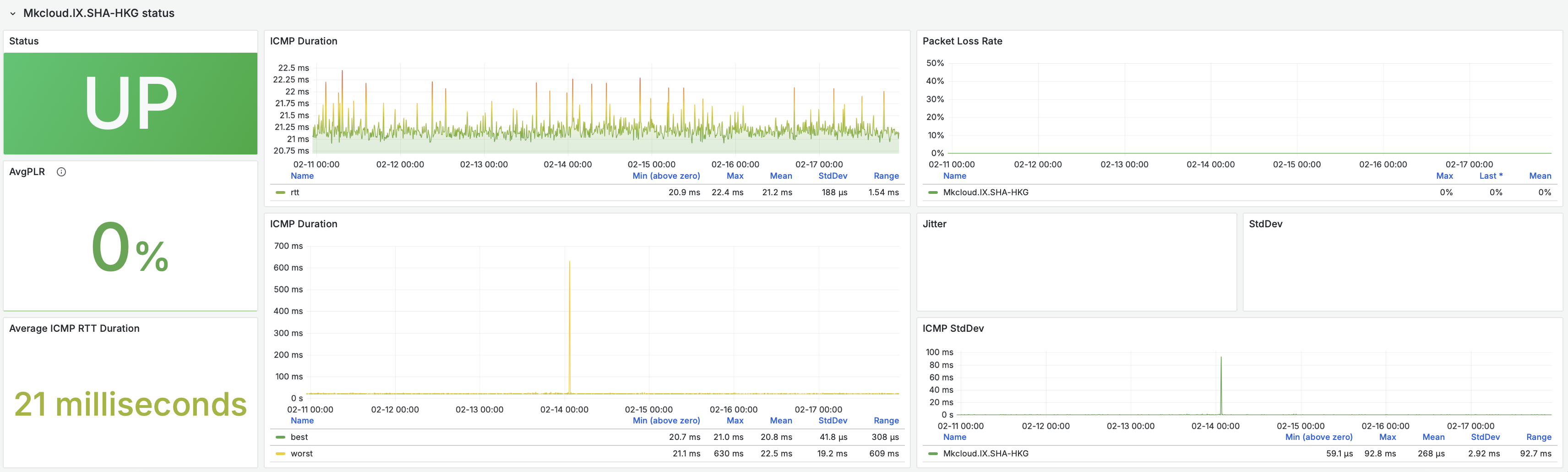
实时监控
-
端内实时状态监控:https://ping.nxtrace.org/goto/idBZU8vvg
实时监控 实时摘要
展开后加载近 24 小时轻量预览;完整数据可打开 PING 站。
PING 站 -
端内状态监控截图:
展开查看

阿里云各地区到入口延迟测试
| 探测点(阿里云) | 平均时间 |
|---|---|
| 内蒙古自治区呼和浩特 | 47.832 ms |
| 四川成都 | 41.066 ms |
| 北京北京 | 36.277 ms |
| 广东深圳 | 34.190 ms |
| 内蒙古自治区乌兰察布 | 33.921 ms |
| 河北测试 | 32.254 ms |
| 广东广州 | 31.416 ms |
| 河北张家口 | 27.100 ms |
| 山东青岛 | 19.921 ms |
| 浙江杭州 | 13.561 ms |
| 上海上海 | 9.545 ms |
国际网络带宽测试
| 服务商 | 地点 | 发送速度 | 接收速度 | 延迟 |
|---|---|---|---|---|
| Clouvider | London, UK (10G) | 455 Mbits/sec | 70.9 Mbits/sec | 212 ms |
| Eranium | Amsterdam, NL (100G) | 472 Mbits/sec | 375 Mbits/sec | 195 ms |
| Uztelecom | Tashkent, UZ (10G) | 481 Mbits/sec | 274 Mbits/sec | 189 ms |
| Leaseweb | Singapore, SG (10G) | 108 Mbits/sec | 321 Mbits/sec | 99.2 ms |
| Clouvider | Los Angeles, CA, US (10G) | 470 Mbits/sec | 402 Mbits/sec | 169 ms |
| Leaseweb | NYC, NY, US (10G) | 453 Mbits/sec | 319 Mbits/sec | 251 ms |
| Edgoo | Sao Paulo, BR (1G) | 52.4 Mbits/sec | 45.6 Mbits/sec | 344 ms |
单线程测速(iperf3)
腾讯云广州(200M端口)

腾讯云上海(200M端口)

CDN 测速
Apple CDN

Cloudflare CDN

机器性能跑分
综合性能跑分(YABS)

IP 解锁
流媒体 / 平台解锁记录

评论